Μετάβαση στο περιεχόμενο

liakjim

Members
  • Περιεχόμενα

    6
  • Εντάχθηκε

  • Τελευταία επίσκεψη

Profile Information

  • Επάγγελμα
    Ιδιώτης-Μη μηχανικός
  • Ειδικότητα
    Ιδιώτης

liakjim's Achievements

Newbie

Newbie (1/15)

  • Conversation Starter Rare
  • Week One Done
  • One Month Later
  • One Year In

Recent Badges

0

Φήμη στην κοινότητα

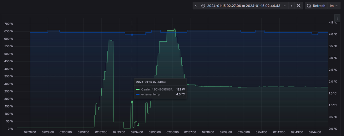
  1. Αγαπητοί μηχανολόγοι μηχανικοί, ψυκτικοί κτλ. Θα σας δείξω ένα διάγραμμα κατανάλωσης ενός κλιματιστικού midea (βασικά carrier αλλά και αυτά φασόν midea είναι), το οποίο έχει παρθεί με το homeassistant και μια πρίζα tapo p110. Απεικόνιση με το grafana. Το κλιματιστικό δεν έχει βλάβη. Είναι συντηρημένο και δουλεύει άψογα. Παρόμοια διαγράμματα έχουμε δει σε όλα τα κλιματιστικά της midea, οπότε είναι χαρακτηριστικό γνώρισμα. Όχι βλάβη. Έτσι έχουν προγραμματιστεί για κάποιους λόγους ( και τους οποίους ψάχνουμε να ερμηνεύσουμε). Ελπίζω να το ξεκαθάρισα σωστά, ώστε να αποφύγουμε σχόλια περί μη φυσιολογικής λειτουργίας. Φαινόμενο 1ο (κόκκινα βελάκια) Πριν από την έναρξη του επόμενου κύκλου λειτουργίας, το κλιματιστικό θα εκκινήσει, θα λειτουργήσει για περίπου 1 λεπτό, μετά θα ακουστεί ο γνώριμος ήχος της 4οδης (αλλαγή λειτουργίας από θέρμανση σε ψύξη), μέσα στο κλιματιστικό θα δείξει dF, θα λειτουργήσει έτσι για λίγα δευτερόλεπτα, κράτηση, ήχος 4οδης και μετά εκκίνηση σε λειτουργία θέρμανσης. Κάποιος θα έλεγε ότι είναι ένα μικρό defrost αλλά: 1ον Το κλιματιστικό το έχω δει οπτικά ότι ΔΕΝ έχει πιάσει πάγο. 2ον Συμβαίνει και σε θερμοκρασίες πχ 9C οπότε δεν παίζει να έχει πάγο. Επαναλαμβάνω, δεν είναι defrost, δεν είναι βλάβη, συμβαίνει σε όλα τα κλιματιστικά midea (τουλάχιστον όπου υπάρχει αντίστοιχο διάγραμμα αλλά το δείγμα είναι μεγάλο, διαφόρων μοντέλων, διαφορετικών BTUs κτλ ) . Φαινόμενο 2ο (κόκκινα βελάκια): Περιοδική αύξηση της κατανάλωσης για λίγο χρόνο. Συνοδεύεται από ταυτόχρονη αύξηση της ταχύτητας του εσωτερικού ανεμιστήρα. Στο διάγραμμα είναι από τα 250W στα περίπου 850W. Η περιοδικότητα αλλάζει ανάλογα το μοντέλο και το μέγεθος. Σε εμένα είναι ανά 30 λεπτά ακριβώς. Σε άλλα μοντέλα είναι ίδιας περιοδικότητας ή μεγαλύτερης (συνήθως 45' ) . Εδώ ένα άλλο διάγραμμα (πιο μακρινό ζουμ) Ψάχνουμε να βρούμε μια μηχανολογική εξήγηση των 2 αυτών τρόπων λειτουργίας/ προγραμματισμού. Κάτι θα εξυπηρετούν. Αλλά τι; Υπάρχει κάποιος που ξέρει; Ευχαριστώ. Δημήτρης.
  2. Χαίρετε. Θα σας δείξω ένα μικρό ερασιτεχνικό προτζεκτάκι το οποίο στήθηκε για διασκέδαση / απόλαυση και με την ευκαιρία εμπλουτισμό γνώσεων πάνω στο arduino και στο homeassistant. Μην έχοντας σπουδαίες γνώσεις στο πρότυπο EN 14825 και στην οδηγία 626/2011 ,αξιοποίησα την εξίσωση για sensible heat για μηχανές που κάνουν τη συναλλαγή με αέρα από εδώ https://www.engineeringtoolbox.com/cooling-heating-equations-d_747.html Άρα θέλουμε να υπολογίσουμε το hs = cp ρ q dt , όπου : cp = specific heat of air (1.006 kJ/kg oC) ρ = density of air (1.202 kg/m3) q = air volume flow (m3/s) dt = temperature difference ( βαθμούς C) . Πρέπει λοιπόν να υπολογίσουμε το q και το dt όπου dt είναι η διαφορά θερμοκρασίας του αέρα εισόδου και εξόδου. Προσωπικά χρησιμοποιώ δύο k-type thermocouples με MAX6675 modules σε esphome με τον γνωστό οδηγό πάνω σε ένα esp32 https://www.aliexpress.com/item/32841448771.html . Το q είναι λίγο πιο δύσκολο μιας και δεν γνωρίζουμε τα κυβικά του αέρα αφού τα σύγχρονα κλιματιστικά Inverter αυξομειώνουν (και) την ταχύτητα του ανεμιστήρα τους ανάλογα με τις ανάγκες (πιο σωστά με τη διαφορά της θερμοκρασίας του αέρα του χώρου τον οποίον τον μετρούν με αισθητήριο κοντά στα φίλτρα εισαγωγής). Η μία λύση θα ήταν να μπει η ταχύτητα σε fixed τιμή από το τηλεκοντρόλ και μετά από το εγχειρίδιο του κλιματιστικού να δούμε τα κυβικά). Δεν το ήθελα όμως έτσι, οπότε με έναν hall sensor ky-003 https://www.aliexpress.com/item/1005002897658335.html και έναν μαγνήτη 2Χ1mm (εξαιρετικά μικρός και αμελητέου βάρους) https://www.aliexpress.com/item/1005004052434916.html πάνω στη φτερωτή και με τη βοήθεια ενός d1mini ο οποίος με mqtt στέλνει τις στροφές στο homeassistant , έχουμε τις στροφές. Εν συνεχεία από το εγχειρίδιο του κλιματιστικού το μετατρέπουμε σε μια από τις γνωστές ταχύτητες και άρα τα κυβικά. Τελικό αποτέλεσμα https://snapshots.raintank.io/dashboard/snapshot/4ToI9rVoHEoBZUauqh86Sdx78v9vSkRo?fbclid=IwAR27NK9T9SHSz67L4W53aScD7z2ZFDo_hqfdCPij9TUdtC_RDFemR-jt9hs&orgId=2 Template sensors https://codefile.io/f/RF5W3f20XvSbvsS74ZqL?fbclid=IwAR2lHJ-YKFX7gNLfuMrXdlTQYBRjnZbMvwH9TbjCI6mzK1KtVf-wQZ1d2w4 Κώδικας arduino https://codefile.io/f/yMoL3CWGFRjIEnqO2OoO Ως τώρα έχω μετρήσει στους 7C και 12C (σημεία που έχουμε μετρήσεις από το eurovent ), έχω μετρήσει σχεδόν ίδιες τιμές ( με 6.8C εξωτερική και με 20C μέσα , μου έβγαλε 2520W έξοδο με 437W είσοδο άρα cop 5.77 , ενώ με 11.8C έξω μου έβγαλε 1270W έξοδο με 165W είσοδο άρα cop 7,7). Εδώ οι αντίστοιχες τιμές από το eurovent όπου φαίνεται ότι είμαι αρκετά κοντά. Ευχαριστώ για τη φιλοξενία και είμαι στη διάθεσή σας για επίλυση αποριών και φυσικά για διορθώσεις αν έχω κάνει κάποια γκάφα.
  3. Ok.Ευχαριστώ. Πάντως λίγο που έξυσα δεν είναι σαθρό, οπότε απλά θα τρίψω λίγο.
  4. Ευχαριστώ. Αν αποφύγω το ξύσιμο κ βάψω απευθείας τί θα συμβεί? Ξέρεις κάποιο καλό χρώμα?
  5. To θέμα αν και έχει φτάσει τις 21 σελίδες, έχει κάποια dead links με συμβουλές οπότε είμαι αναγκασμένος να ρωτήσω . Στην κρεββατοκάμαρα υπάρχει μικρό βοηθητικό μπάνιο ΧΩΡΙΣ παράθυρα. Εξαερίζεται μόνο με το κλασικό εξαεριστήρα οσμών. Οπότε τώρα το χειμώνα οι υδρατμοί ειναι αναπόφευκτοι. Στο ταβάνι λοιπόν εμφανίζονται μαύρα spots τα οποία σιγά σιγά εξαπλώνονται. Τα έπλυνα πριν ένα μήνα με διάλυμμα καυτό νερό και detol. Αλλά το βλέπω πάλι να εμφανίζεται σε πιο απλωμένη μορφή εκεί δλδ που καθάρισα. Help!!! Βάζω και φωτογραφίες απλές και με ζουμ. Το χρώμα μάλλον είναι πλαστικό και έχει ρωγματώσεις. Μέχρι να βρω λύση το λουτρό θα το παίρνουμε στο μεγάλο μπάνιο(που έχει κ παράθυρο).
  6. Χαιρετώ. Στην έκδοση Autocad 2014 , όταν πάω να φορτώσω τις εφαρμογές στην βαλίτσα του "startup suite" , μου βγάζει το μήνυμα edit : χίλια συγγνώμη , είχε αναφερθει παραπάνω , έπρεπε να φορτώσω τo vba module από εδώ http://usa.autodesk.com/adsk/servlet/item?siteID=123112&id=12715668&linkID=9240618
×
×
  • Create New...

Σημαντικό

Χρησιμοποιούμε cookies για να βελτιώνουμε το περιεχόμενο του website μας. Μπορείτε να τροποποιήσετε τις ρυθμίσεις των cookie, ή να δώσετε τη συγκατάθεσή σας για την χρήση τους.